About PMM Inventory¶
The Inventory dashboard is a high-level overview of all objects registered in PMM.
To check your inventory list, go to Configuration > Inventory.

Inventory objects form a hierarchy with Node at the top, then Service and Agents assigned to a Node. This information is detailed in the two tabs available on this page.
Services tab¶
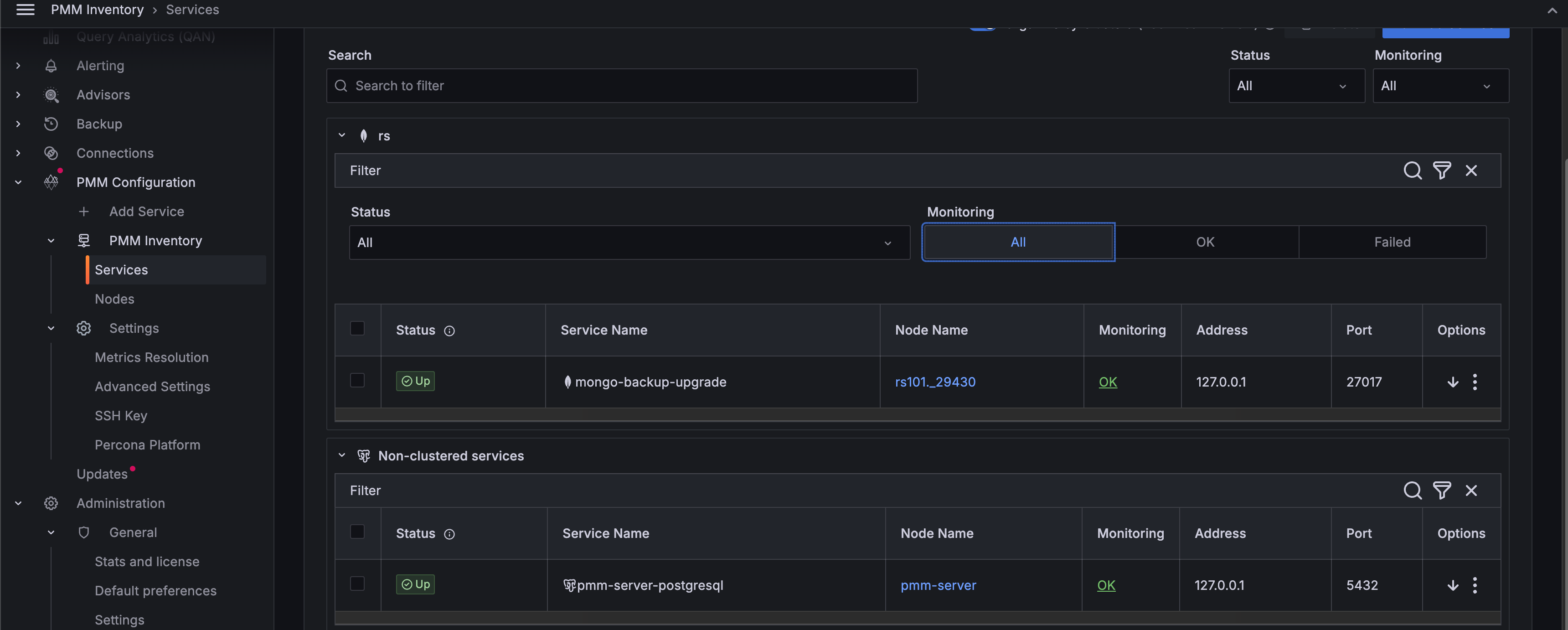
The Services tab displays the individual services, the nodes on which they run, and the Agents that help collect the service metrics along with the following information:
| Column Name | Description |
|---|---|
| Service name | The name or identifier associated with the service being monitored. |
| Node name | Name or identifier associated with a specific node. |
| Monitoring status | The Monitoring column summarizes the status of all the Agents assigned to the service. Possible statuses are: • OK - all agents are healthy • Warning - multiple agents are disabled • Failed - one or more agents are failing • Disabled - agent is intentionally disabled • Stopped - agent has stopped but is not disabled |
| Address | The IP address or DNS where the service is currently running. For RDS instances, this shows the actual database endpoint. |
| Port | The port number on which the service is running. |
| Options | * You can check QAN information and the Dashboard for each service by clicking on the |

Attributes¶
These are some of the attributes for a service:
-
Each instance of a service gets a
service_typeattribute so one can clearly tell what type of database it is, for instance:mysql,postgresql,mongodb, etc. -
Every service is related to a certain node via its
node_idattribute. This feature allows to support monitoring of multiple instances on a single node, with different service names, e.g.mysql1-3306, andmysql1-3307. -
Each instance of a service gets a
versionattribute to the response of the endpoint that provides a list of services being monitored by PMM. This makes it easy to visualize the database server version.Limitations:
- The version is not captured for the internal PostgreSQL database.
- The version is only captured when a new service is being added to PMM and the agent installed on the client side is equal to or greater than v2.41.0.
- When a database is upgraded, you will not see the database version updated automatically. It will be updated if you remove and then re-add the service.
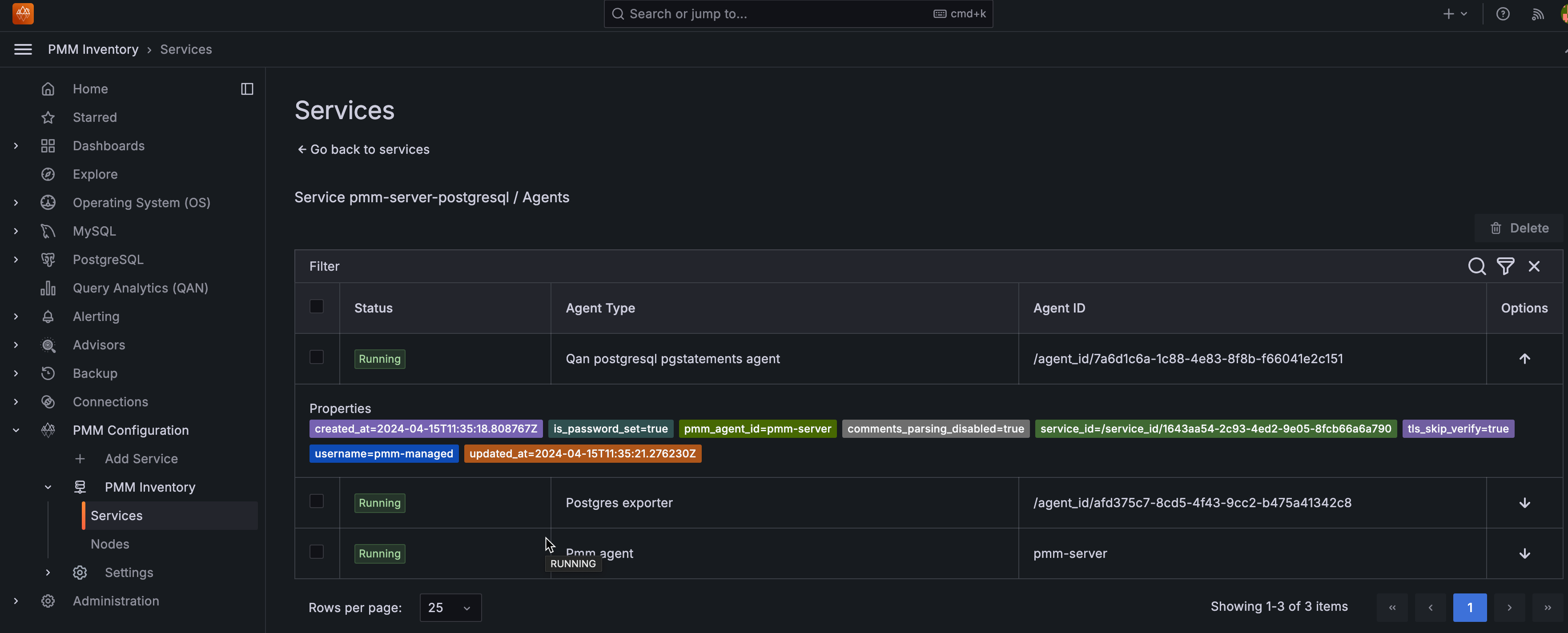
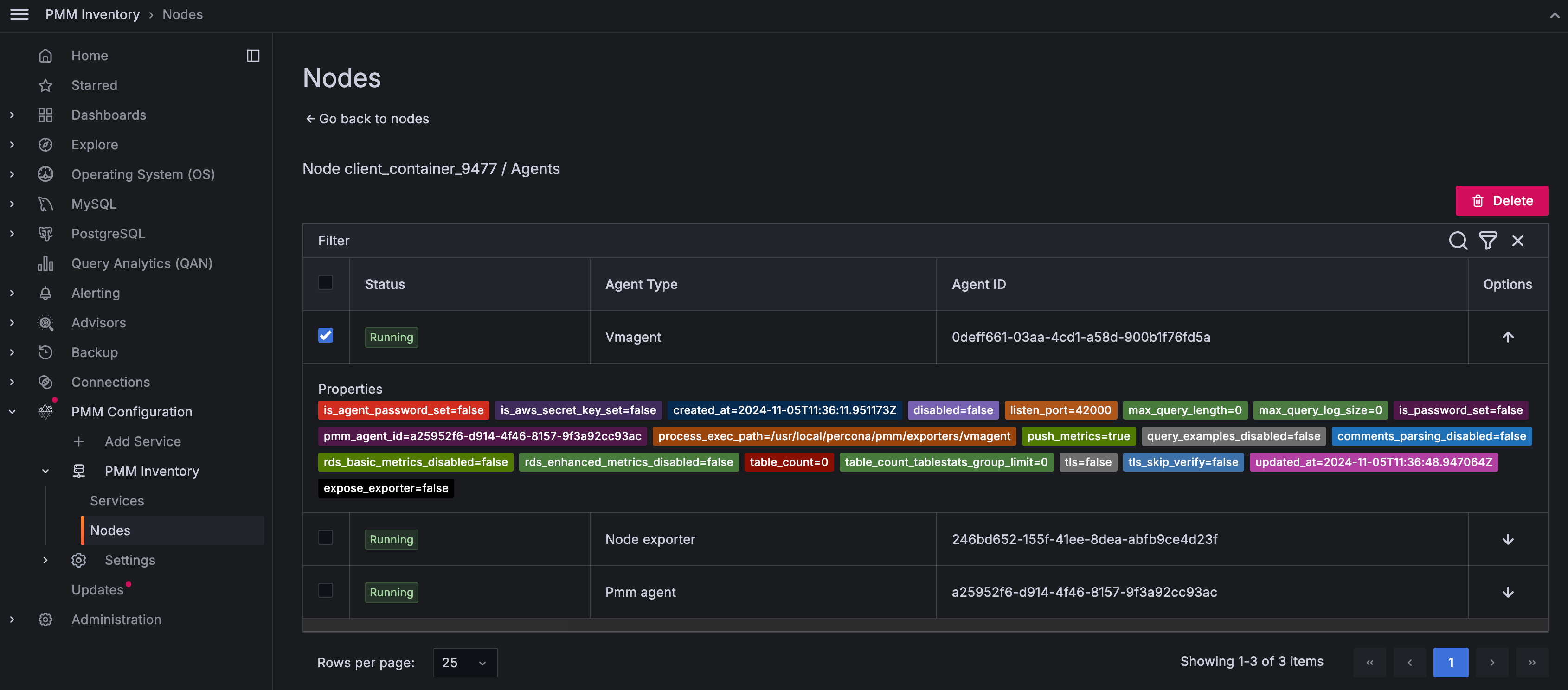
Agents¶
Each binary (exporter, agent) running on a client will get an agent_type value.
Example:
pmm-agentis at the top of the tree, assigned to pmm-agent itselfnode_exporteris assigned to an agent that extracts the node metricsmysqld_exporterandqan-mysql-perfschema-agentare assigned to agents that extract metrics from mysql and its performance schema respectively.
To view the agents running on a service and their health status, click the status indicator (OK, Warning, Failed, Disabled, or Stopped) under the Monitoring column.
You can also check the properties of a particular agent by clicking the :material-arrow-downward: icon under the Options column.

Agent status indicators¶
Agents in PMM Inventory display the following status indicators:
| Status | Color | Description |
|---|---|---|
| Running | Green | Agent is actively collecting metrics |
| Disabled | Grey | Agent is intentionally disabled by user |
| Stopped | Grey | Agent has stopped but is not disabled |
| Unknown | Grey | Agent status cannot be determined (connection issue) |
| Starting | Yellow | Agent is in the process of starting |
| Waiting | Orange | Agent encountered an error and will restart automatically |
| Failed | Red | Agent encountered a critical error |
The Monitoring status for services aggregates individual agent statuses:
- OK: All agents are running normally
- Warning: Multiple agents are disabled but the service remains operational
- Failed: One or more agents are failing
Node-service relationship¶
Click on the link in the Node Name column to view the node on which a specific service is running and analyze how node-level resource utilization impacts the performance of those services.
Understanding the relationship between nodes and services is key to gaining insights into the distribution and performance of individual services across nodes.
-
Deployment: Services within PMM are deployed on nodes and rely on them for resources, such as CPU, memory, and storage, to execute tasks.
-
Resource allocation: It is essential to know which nodes host which services to allocate resources appropriately to avoid underuse or overload.
-
Performance optimization: By analyzing node and service-level metrics, you can pinpoint and resolve issues that impede service performance, such as resource limitations and performance bottlenecks.
-
Incident response: When an issue or incident occurs, understanding the node-service relationship helps in troubleshooting. You can quickly identify which nodes and services are affected and focus your efforts on resolving the problem.
Editing labels for a service¶
To edit the labels:
-
From the Main menu, go to PMM Configuration > PMM Inventory > Services.
-
Click on the three dots next to the service you want to edit labels for.
-
Click Edit to change the labels, then click Save Changes.

-
Click Confirm and save changes. You will be taken back to the Inventory/Services page.
Effect of editing labels for a service¶
Editing existing labels can impact the following PMM functions:
-
Alerting
Editing labels without updating alerting rules can lead to missed alerts. If an alert rule is based on specific labels that are changed or no longer apply, the alert may not trigger when it should.
Update the alert rules promptly after editing the labels for a smooth alerting experience.
-
Scheduled backups: Editing the cluster label will remove all scheduled backups for the impacted service or cluster.
To prevent any issues, make sure to recreate your backups once you’ve configured the cluster.
-
Dashboard data: Edited labels do not affect the existing time-series(metrics). It will only affect the new time-series(metrics).
Cluster view¶
Disclaimer
This feature is still technical preview and is subject to change. We recommend that early adopters use this feature for testing purposes only.
Organize by Clusters toggle shows related services grouped into clusters based on their cluster label, giving you a consolidated view of your infrastructure.

Click the downward arrow to view cluster details, including the services running on that cluster, agents, and labels.

Furthermore, you can filter the clusters by criteria such as Cluster name, Status, Service name, Node name, Monitoring, Address, and Port.

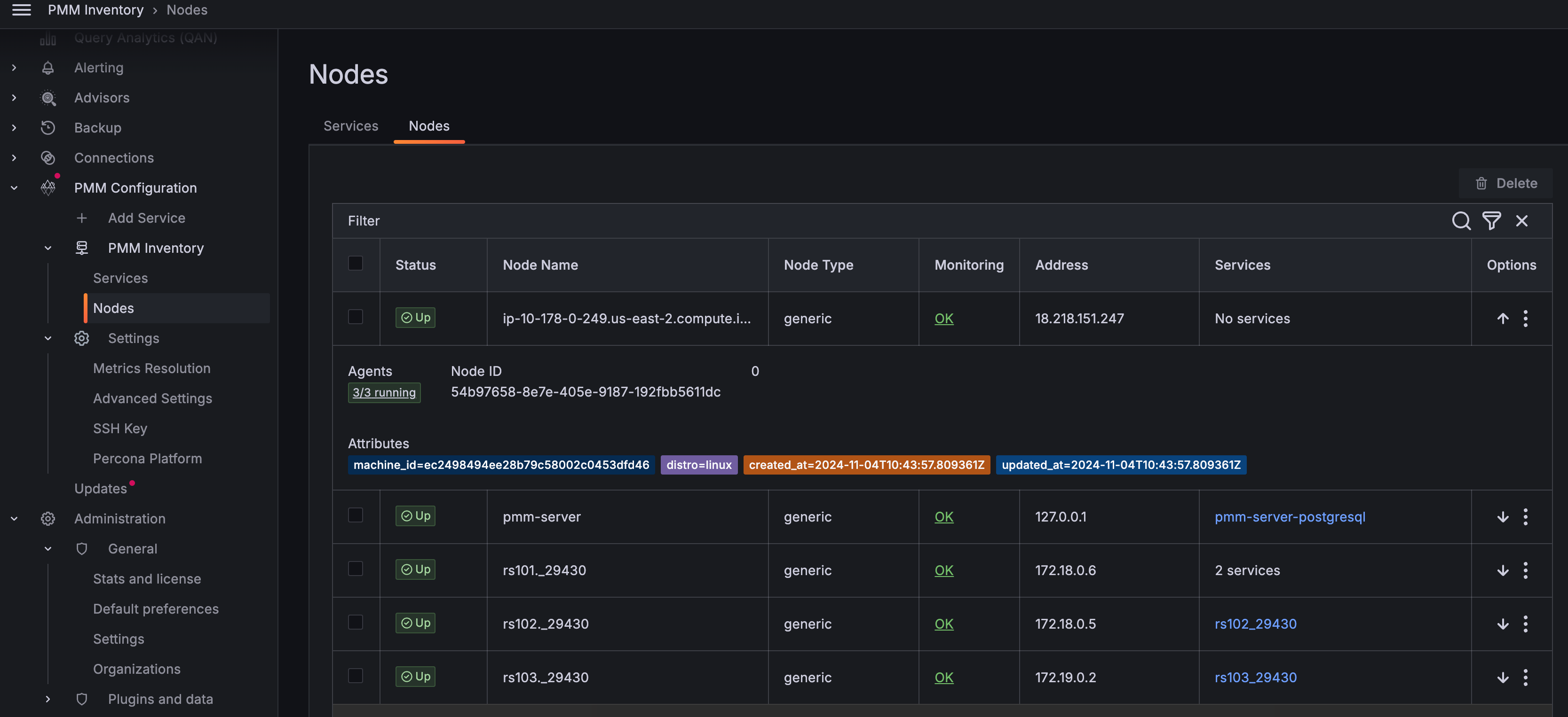
Nodes tab¶
The Nodes tab helps you monitor where services and agents are running across your infrastructure. Each node has:
- A unique
node_idlinked to itsmachine_id(from/etc/machine-id) - A
node_typeattribute (e.g., generic, container, remote, remote_rds) indicating its nature - An optional
instance_idattribute for RDS nodes that stores the AWS RDS Instance ID.
To see node information:
- Click the expand icon in the Options column to see node labels and attributes.
- Click any node to view its connected agents.
- Click links in the Services column to see running services.
To see agent details:
-
In the Nodes tab, under the Monitoring column, click the status indicator to view information about the total number of agents deployed on that node:

-
Click on the icon under the Options column to view the properties of a specific agent.
-
On the Nodes tab, under the Options column, click on the :material-arrow-downward: icon for the selected node to check the properties and the current health status of an agent.

Remove items from the inventory¶
To remove items from the inventory:
-
Go to PMM Configuration > PMM Inventory.
-
In the first column, select the items to be removed.

-
Click Delete and confirm the removal.