Skip to content

For help, click the link below to get free database assistance or contact our experts for personalized support.

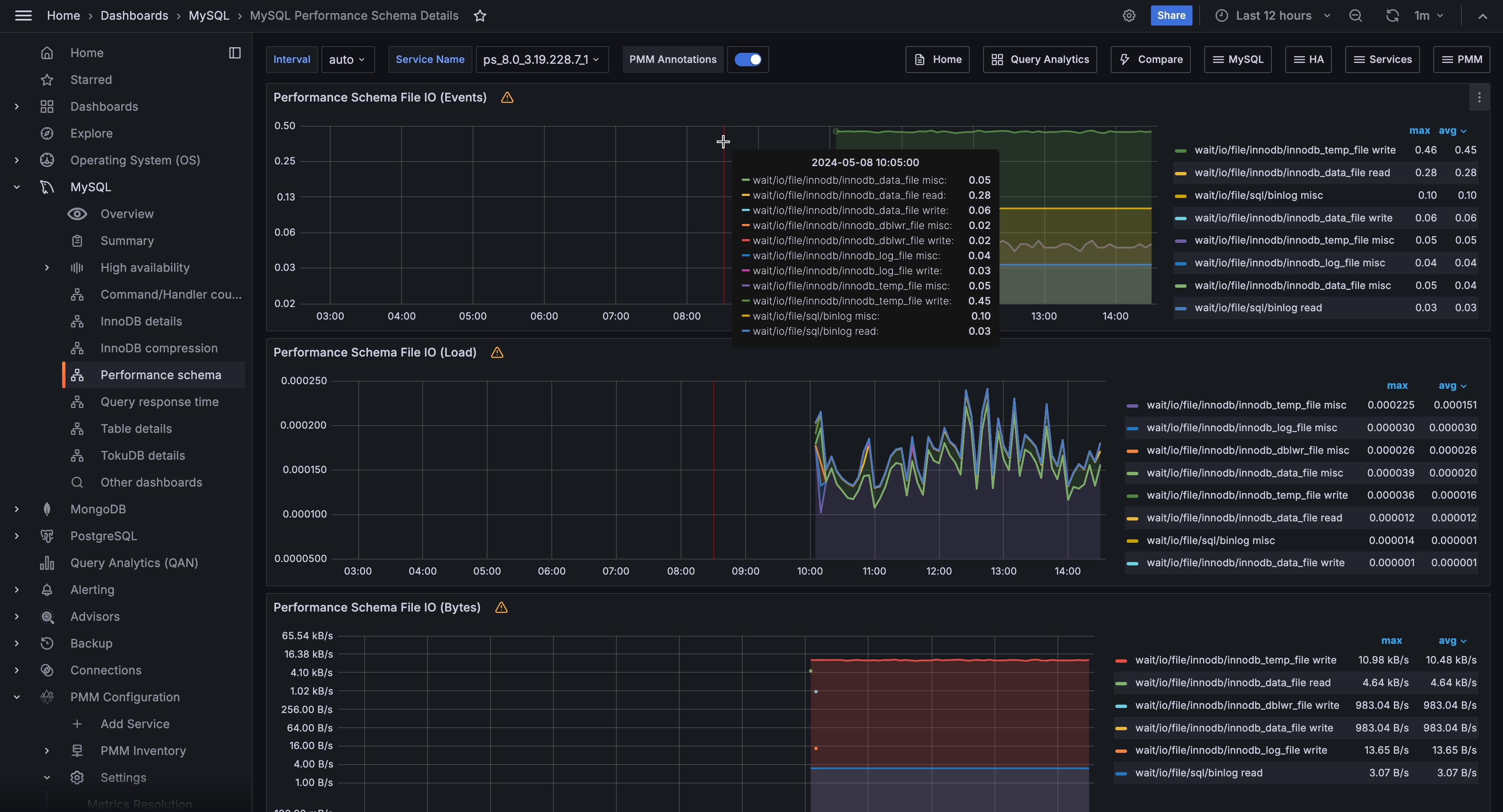
MySQL Performance Schema Details

!image

The MySQL Performance Schema dashboard helps determine the efficiency of communicating with Performance Schema. This dashboard contains the following metrics:

  • Performance Schema file IO (events)
  • Performance Schema file IO (load)
  • Performance Schema file IO (Bytes)
  • Performance Schema waits (events)
  • Performance Schema waits (load)
  • Index access operations (load)
  • Table access operations (load)
  • Performance Schema SQL and external locks (events)
  • Performance Schema SQL and external locks (seconds)